Gateway dashboard
The Adhese Gateway dashboard provides a comprehensive overview of various segments, including up-to-date information on your real-time bidding (RTB) revenue.
It is crucial to remember that this dashboard is made up of unprocessed data. The revenues and impressions shown should be regarded as estimates, and may differ from the final reports. The dashboard is helpful for keeping a pulse on inventory activity and revenue from RTB
To reach the Gateway Dashboard, append /tools/dashboard to your account's URL.
Example: https://accountname.adhese.org/tools/dashboard
Dashboard
Introduction
The dashboard is intended for operational use. It provides an overview of market performance in real-time, enabling users to identify any changes to their Gateway setup. The screens are divided into various panes, which are described in more detail below.
Overall View
Gateway
Contains the overall total of incoming Ad requests and Tracked impressions.
Tracked impressions are "win notifications" triggered by the client (browser or app) when an ad is rendered.
Total auction stats
- Total Ecpm: overall e-CPM, based on the total number of requests and net revenue generated by Tracked impressions
- Total Auctioned Requests: the total number of Ad requests that lead to at least one Bid request to a market
- Total Volume: number of bid responses received by Gateway
- Total Revenue: monetary value of the accepted bids
- Total Tracked Revenue: monetary value of the Tracked impressions - this corresponds with the paid revenue from all markets together
Fill rates
The fill rates pane contains a chart plotted per Market, showing three percentages over time. The charts give insight into how frequently a market bids, how often those bids win the auction, and how often the bid eventually gets shown to a user.
- Bid fill rate: how often does the demand partner return a bid? What is the chance that a particular demand partner will make a bid for a request? If the rate is around 20%, then on average, the Market will return a bid once every five requests. However, the bid does not necessarily win the auction.
- Bid win rate: how often does a demand partner win a Gateway auction? If the rate is 20%, the demand partner wins one out of five auctions.
- Tracked rate: how many won bids were eventually shown and tracked on the page? When a bid is won, it doesn't always get visualized on a page. Depending on the implementation of the website or app, bids may be collected before the actual page is visible. We add a unique tracker to a winning bid to create an insight into the number of winning bids that are eventually displayed. This tracker will be called when the user reaches the part of the page where the ad is displayed. The number represented here should be close to the number of "Paid Impressions" reported by the SSP's or DSP's in your dashboard.
Per Market statistics
For each active Market, five numbers are reported:
- Ecpm: overall eCPM for all bids (winning and non-winning) sent from this Market
- Requests: total number of bid requests sent to this Market
- Volume: number of bid responses this Market has sent to Gateway
- Revenue: monetary value of all bid responses (winning and non-winning), which indicates the budget a market had available for your inventory
- Tracked revenue: monetary value of the Tracked impressions, which indicates the actual budget a market will pay
Inventory View
The Inventory View consists of three charts, giving insight into what portion of your inventory goes into auction and how much of your traffic has a user ID associated with it.
Impressions Enabled
For each Market, a percentage indicates the amount of traffic (all formats combined) that is configured and sending bid requests.
Auctionability For RTB-Enabled Inventory
The percentage of inventory available for the RTB-enabled inventory. This figure is dependent on the 'RTB Compete' feature for direct campaigns and bookings in Adhese.
User Recognition
For each Market, a percentage indicates the number of Bid Requests containing a UUID (Universally Unique Identifier) recognized by the Market.
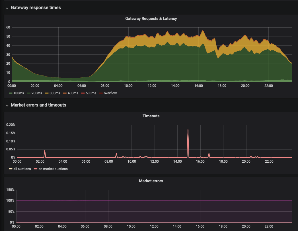
Technical View
The technical view presents three charts giving insights into latency, errors, and timeouts.
Gateway Requests & Latency
The Gateway Requests & Latency graph shows the millisecond latency for all requests passing through the Gateway. When hovering over the graph, a tooltip displays the number of requests and their respective latency.
Timeouts
The Timeout line chart shows the percentage of timeouts for all auction and bid requests and the selected period.
Market errors
The Market errors line graph shows the percentage of errors for each involved party.
Actions
Expand / Hide dashboard
The dashboard is divided into several sections, including Auction revenue, Prices, and Technical. All sections are expanded by default. To hide an expanded section, click the down arrow next to the section title. To reveal a hidden section, click the arrow next to the section's title.
Timespan
The dashboard period can be changed in a number of ways to reflect the most recent data. You can change the time range in the top right corner:
Clicking on the selected period displays a drop-down menu: there are several options:
Other relative time ranges include 'last 1 hour', 'last 24 hours', 'last 7 days', 'last 30 days', and so on. To set a new range, simply click on your preferred time range.
You can also change the period using the magnifying glass in the top right corner of the interface.
- Click the left arrow to shift the timespan backwards
- Click the right arrow to shift the timespan forward
You can refresh the page by clicking on the circular arrow icon. If you click the down arrow next to it, a drop-down menu will appear. You can set a time for the page to refresh by clicking the desired refresh rate.








No Comments